1: 以下名無しさんに代わりまして管理人がお伝えします 1848/01/24(?)00:00:00 ID:money_soku
2021年07月01日12時39分取得:
やる夫今日のポイント:
日銀短観では大企業製造業景況感がプラス14に改善も市場予想は下回る
→景気回復は鈍い模様
→新規感染者数増加も影響し日経平均は下落
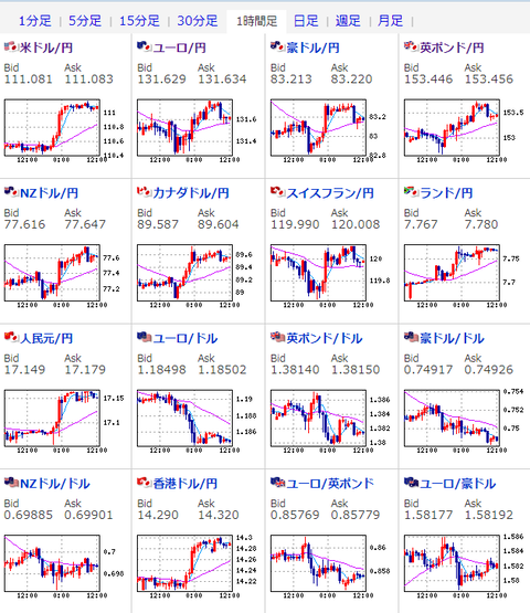
ADP雇用統計の流れが続きドル買い
→1ドル111円台前半での推移、明日は米雇用統計あり
中国の配車サービス大手「滴滴(DiDi)」がニューヨーク証券取引所に上昇
→ソフトバンクも出資
15時00分 独)5月小売売上高指数
15時30分 瑞)6月消費者物価指数
16時00分 欧)ラガルドECB総裁発言
16時50分 仏)6月製造業PMI
16時55分 独)6月製造業PMI
17時00分 欧)6月製造業PMI
17時00分 英)ベイリーBOE総裁発言
17時30分 英)6月製造業PMI
18時00分 欧)5月失業率
21時30分 米)新規失業保険申請件数、失業保険継続受給者数
22時45分 米)6月製造業PMI
23時00分 米)ISM製造業景況指数
香港、カナダ市場は休場
1001: 以下名無しさんに代わりまして管理人がお伝えします 1848/01/24(?)00:00:00 ID:money_soku
お疲れ様ですお。
1日は30日のADP雇用統計の結果を受けた動きだお。
ドル円は111円台前半での推移、日銀短観による影響はあまり受けていなそうだお。
ただし日本では新規感染者数増加、日銀短観が市場予想を下回る結果となったことから、日経平均は下落しているお。
参考ソース:大企業製造業の景況感プラス14に改善、2年半ぶり高水準-日銀短観
中国配車大手のDiDiがニューヨーク証券取引所に上場だお。
米国側は色々と圧力をかけているので、そちらが警戒されている様子。
参考ソース:滴滴、初日は伸び悩む-中国企業の米IPOでは過去2番目の規模
ソフトバンクもこちらに出資しているとのことだけれど、果たして今後大きく伸びるかお?
そして件のソフトバンクGは3年ぶりに外貨建て債を発行とのこと。
過去最大の8160億円、S&Pからのレーティングは「BB+」でハイイールド債となっているお。
参考ソース:ソフトバンクGが3年ぶりに外貨建て債、過去最大の約8160億円

1001: 以下名無しさんに代わりまして管理人がお伝えします 1848/01/24(?)00:00:00 ID:money_soku
本日は15時頃より欧州圏の製造業PMI発表ラッシュ、23時00分には米国のISM製造業景況指数もあるな。
明日に米雇用統計が控えているが、その前に少し動きが出るかもしれないので注意したい。
米景気回復を期待して原油は持ち直し気味の1バレル73.6ドル。
金価格も大きく下げたところから少し回復して1オンス1776ドルとなっているな。
ビットコインは380万円付近だ。
一時期話題になったロビンフッドが米金融当局へ制裁金を支払いとのこと。
参考ソース:ロビンフッド、米金融当局に制裁金支払いへ-過去最高額の7000万ドル
この件は正直微妙だなーと思うところもありだが、まぁ一旦解決ということで。
中国では共産党の100年祝賀式典が行われている。
「適度にゆとりのある社会」構築を発表していたが、台湾に関する言及もあったな。
詳細は以下の記事のとおり。
参考ソース:中国は「適度にゆとりある社会」構築-共産党100年で習総書記

現在よく読まれているニュース!:
以下ネットの反応です
7月1日13時過ぎの為替レートUSDJPY→111.088EURUSD→1.18511海外で一気に持ち上げられたドル円。111円台で渡されて、売れない、買えないでやはりアジア勢は手が出ず。今晩の失業保険申請件数、明日の雇用統計とADPの流れで良さそうに思えるから、基本ビッド(ドルの買い気)なんでしょうね。ドル円は111.06円付近10時過ぎに111.03円まで下押す場面があったがその後は111.05円前後での揉み合いに転じた香港市場が休場で取引参加者が減少してる事もあり積極的な売買も手控えられてる模様ユーロ円は131.61円付近日経平均株価が前引けに掛けて160円近い下げとなった影響から131.57円まで下落したが売りの勢いも限られたユーロドルは1.1850ドル付近1.1850ドル前後で動意を欠いた【6月の通貨間の強弱関係】ドル⇒円⇒⇒⇒ポンド・豪ドル・ユーロ・ドルのショートカバーが加速・ドル円は、3月高値を更新する一方、クロス円は「円買い」に押され月足陰線【通貨間の強弱関係】21.06.30ドル⇒ポンド⇒豪ドル⇒ユーロ⇒円・欧州時間にかけ方向感に欠ける動き⇒NYは「ドル買い」「円売り」(月末フロー?)・ドル円も111円台を回復し、3月高値を更新・ポンドの月末フローは、目立って見られず
1001: 以下名無しさんに代わりまして管理人がお伝えします 1848/01/24(?)00:00:00 ID:money_soku
よーし、今日も頑張るお!
今年も7月に突入だな。頑張っていこう!
一緒にトレーディングをしませんか?
ザ・トレーディング──心理分析・トレード戦略・リスク管理・記録管理
現在よく読まれている記事:





コメントする