1: 以下名無しさんに代わりまして管理人がお伝えします 1848/01/24(?)00:00:00 ID:money_soku
2020年06月26日15時48分取得:
1001: 以下名無しさんに代わりまして管理人がお伝えします 1848/01/24(?)00:00:00 ID:money_soku
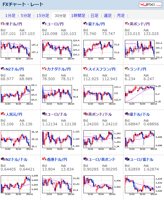
ダウ先はかなり下げているのに日経平均は上げという珍しい光景だお。
ドル円は底堅いものの、わずかに円高。
クロス円もわずかに円高だけれど、微妙な値動きだお。

1001: 以下名無しさんに代わりまして管理人がお伝えします 1848/01/24(?)00:00:00 ID:money_soku
株価(米株先物)は昨日のトランプ大統領発言で上げた分を戻した感じかな。
通貨は微妙だな。
もう少しわかりやすい値動きが欲しいところ。

現在よく読まれているニュース!:
以下ネットの反応です
26日東京為替市場
ユーロドルは1.1210台を中心とした推移
ドル円同様に動きは限定的
前日の海外市場でドル高の流れから1.1190近辺まで下げた後は1.12台を回復しての揉み合いが続いてる
新型コロナウイルス感染第2波への警戒感が続く中で様子見の雰囲気が継続
感染者が急拡大してるテキサス州の中心都市ヒューストン市でICUの受け入れ能力が一杯との報告等が警戒感を誘ってる
週末を控え状況を確認したいとの思惑もあり積極的な動きを手控える流れに繋がった模様
日経平均が大きく反発
前日の上昇しtが米株式市場は時間外の先物市場で調整売りの動きが見られたがその後プラス圏を回復する等の動きになってる
こうした動きがリスク警戒の後退に繋がりドルへの資金集中の流れを後退させた
新型コロナウイルス第2波には警戒の動きもありドル売りの動きにも慎重
トランプ大統領
・コロナの死亡者数は大幅に減少している
・死亡率は世界でも低い
・経済はシャットダウンはされないだろう
⇒発言が後場の上昇要因にもなった
1001: 以下名無しさんに代わりまして管理人がお伝えします 1848/01/24(?)00:00:00 ID:money_soku
後場にトランプ大統領のツイートがあったので、それが上げ要因とも。
ただ米株先物は微妙な反応だお。
まぁ確かに死亡率はそれほど多くはないな。
(としても総死亡者数はかなりエグイ事になっているが)
経済はシャットダウンさせないようにするんだと思うが、市場が全面的に信用している雰囲気ではないか。
現在よく読まれている記事:





コメント
コメント一覧 (5)
弱毒化してくれると嬉しいな…
money_soku
が
しました
money_soku
が
しました
money_soku
が
しました
週末だし、25000ドル切るかな
来週は不安要素しかないんだけど
money_soku
が
しました
やっぱ人の動きが国境越えないとダメかな
これ以上は実体経済が牽引する形じゃないと伸びないか…
money_soku
が
しました
コメントする